BY2571接地電阻測試儀的使用方法
發布時間:2014-07-07 閱讀次數:7807
1、接地電阻測量(如圖一)

• 沿被測接地極E(C2、P2)和電位探針P1及電流探針C1,依直線彼此相距20米,使電位探針處于E、C中間位置,按要求將探針插入大地。
• 用專用導線將地阻儀端子E(C2、P2)、P1、C1與探針所在位置對應聯接。
• 開啟地阻儀電源開關"ON",選擇合適擋位輕按一下鍵該檔指標燈亮,表頭LCD顯示的數值即為被測得的地電阻。
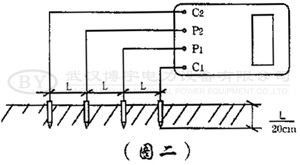
2、土壤電阻率測量(如圖二)

• 測量時在被測的土壤中沿直線插入四根探針,并使各探針間距相等,各間距的距離為L,要求探針入地深度為L/20cm,用導線分別從C1、P1、P2、C2各端子與四根探針相連接。若地阻儀測出電阻值為R,則土壤電阻率按下式計算:
Ф=2πRL
其中
Ф—土壤電阻率(Ω•cm)
L—探針與探針之間的距離(cm)
R—地阻儀的讀數(Ω)
用此法測得的土壤電阻率可近似認為是被埋入探針之間區域內的平均土壤電阻率。
• 測地電阻、土壤電阻率所用的探針一般用直徑為25mm,長0.5~1m的鋁合金管或圓鋼。
3、導體電阻測量(圖三)

4、地電壓測量
測量接線如圖一,撥掉C1插頭,E、P1間的插頭保留,啟動地電壓(EV)檔,指示燈亮,讀取表頭數值即為E、P1間的交流地電壓值。
5、測量完畢按一下電源"OFF"鍵,儀表關機。

